SHIB当前市场表现不乐观 达到自成立以来的最高亏损水平之一

熊市对 Shiba Inu 等市场上的加密货币非常残酷。因此,meme 币投资者的盈利水平在此期间急剧下降。即使是现在,SHIB 持有人的盈利能力仍在下降,使其达到自成立以来的最高亏损水平之一。

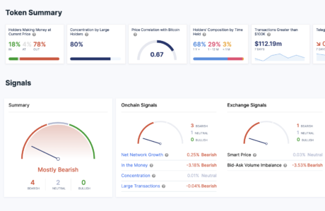
只有 18% 的柴犬持有者获利

来自链上聚合器的数据显示,Shiba Inu 投资者在当前市场上表现不佳。与该领域的其他顶级代币不同,meme 代币的持有人利润百分比实际上已降至 20% 以下,而其他代币则保持在 40% 以上。

目前,只有 18% 的 SHIB 投资者获利,这是该代币于 2020 年首次推出以来的最低利润率之一。这使绝大多数投资者蒙受损失,其中一些人的损失比其他人更严重。

更准确地说,在所有持有 SHIB 的地址中,按当前价格计算,共有 78% 的地址处于亏损状态。这使得只有微不足道的 4% 的投资者处于盈亏平衡状态,这意味着这些代币最后以与当前市场价格相似的价格移动。

SHIB当前市场表现不乐观 达到自成立以来的最高亏损水平之一

然而,与持有人盈利能力不同的是,这些投资者持有代币的时间一直在增长。现在 SHIB 的长期持有者比以往任何时候都多,68% 的持有者持有他们的代币超过一年。持有 1-12 个月的中期持有者占 29%,而只有 3% 可以归类为持有不到一个月的短期持有者。

SHIB 价格难以支撑

Shiba Inu 在跌破支撑位 0.00001 美元后继续挣扎。从那以后,数字资产似乎处于自由落体状态,多头自那时以来无法建立任何重要支撑。然而,鉴于它在过去 24 小时内上涨了 1.06%,这对 meme 代币来说并非完全不利。尽管与投资者在加密货币市场中习惯的情况相比较小,但它显示出多头对卖家的一些抵制。

现在,SHIB 远低于其 50 天和 100 天移动平均线,这表明它在中短期内处于看跌趋势。唯一的希望是多头反弹至 0.0000085 美元的支撑位,这最终可能成为未来上涨的反弹点。否则,或跌至 0.000007 美元。

SHIB 的价格目前较 2021 年的历史高点下跌了近 90%。在较短的时间范围内,它在 7 天图表上下跌了 10.98%。这使其市值降至 52.4 亿美元,成为该领域第 15 大加密货币。

本文由会员发布,不代表本站立场,如有侵权请联系我们删除!

© 版权声明

相关文章